Что-то не так?
Пожалуйста, отключите Adblock.
Портал QRZ.RU существует только за счет рекламы, поэтому мы были бы Вам благодарны если Вы внесете сайт в список исключений. Мы стараемся размещать только релевантную рекламу, которая будет интересна не только рекламодателям, но и нашим читателям. Отключив Adblock, вы поможете не только нам, но и себе. Спасибо.
Как добавить наш сайт в исключения AdBlockРеклама
Имитатор звука мотора и гудка автомашины
|
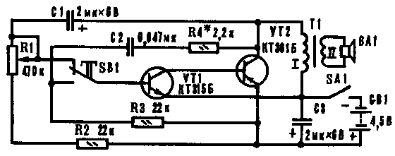
Еще один вариант электронного подражателя - он позволяет имитировать рокот работающего двигателя внутреннего сгорания и тональный сигнал гудка. Такое универсальное устройство поможет "оживать" различные игрушки, макеты и модели машин и механизмов, например автомобилей, мотоциклов, тракторов, тепловозов. Основой устройства является несимметричный мультивибратор, собранный на транзисторах VT1 и VT2 фазной структуры (рис.1). Расширить возможности имитатора удалось за счет применения двух отдельных частотозависимых цепей с различной постоянной времени, коммутируемых кнопочным переключателем SB1. Включают устройство тумблером SA1, подав напряжение батареи GB1. В положении SB1, показанном на схеме, частота колебаний мультивибратора определяется параметрами времязадающей цепи R1R3C1, соединенной с базой транзистора VT1. Генератор работает в режиме метронома, вырабатывая периодически повторяющиеся импульсы со значительными паузами между ними - работает "мотор". Его звуки воспроизводит динамическая головка ВА1, включенная через трансформатор Т1, служащий коллекторной нагрузкой транзистора VT2. Частоту "выхлопов" регулируют переменным резистором R1. В верхнем по схеме положении его движка "выхлопы" редки. Переводя движок в нижнее положение, сопротивление резистора уменьшают - "мотор" прибавляет обороты, скорость увеличивается.
Если нужно подать звуковой тональный сигнал, нажимают на кнопку SB1, и с базой транзистора VT1 окажется соединенной другая цепь R2C2R4, преобразующая устройство в генератор звуковой частоты. Длительность звукового сигнала зависит от времени нажатия кнопки. В реальном механизме, скажем, в автомашине, громкий сигнал гудка заглушает шум работающего двигателя, это обстоятельство учтено и в имитаторе - стоит отпустить кнопку, сигналы переключаются и слышен шум работающего "мотора". Когда "двигатель" нужно "заглушить", его "обороты" снижают до минимума, а затем отключают питание - "мотор" перестает работать, но не сразу. Слышится еще один-три такта "холостого хода" с убывающей громкостью, что обусловлено энергией, запасенной конденсатором С3. Транзисторы кремниевые маломощные: VT1 (n-p-n) любой серий КТ201, КТ301, КТ306, КТ312, КТ315, КТ342, КТ373; VT2 (p-n-p) - любой серий КТ208, КТ209, КТ351, КТ352, КТ361. Постоянные резисторы МЛТ-0,125-МЛТ-0,5; переменный резистор любого типа, желательно группы А. Оксидные конденсаторы К50-3, К50-6; C2 - бумажный, металлобумажный или керамический (БМ, МБМ, КЛС). Трансформатор - выходной, от любого транзисторного радиоприемника. Используется лишь одна половина первичной обмотки, имеющей средний вывод. Динамическая головка - мощностью 0,1-2 Вт и с сопротивлением звуковой катушки постоянному току 6 - 10 Ом. SA1 - тумблер любого типа, например П1Т-1-1, МТ-1; SB1 - кнопка с самовозвратом типа КМ1-1, КМД1-1 или самодельная на базе микропереключателя МП, а также П2К без фиксатора. GB1-батарея 3336Л ("Рубин") или три последовательно соединенных элемента 343, 373. Собранное без ошибок устройство с применением исправных элементов начинает функционировать сразу. Но поскольку максимум и минимум оборотов двигателя у разных машин неодинаков, емкость конденсатора C1 следует подобрать в пределах 1-5 мкф. Тональность сигнала определяет в основном емкость конденсатора C2, которая колеблется от 0,033 до 0,25 мкф, а громкость (и в небольших пределах тональность) устанавливают подбором номинала резистора R4, изменяя тем самым скважность импульсов звуковой частоты. Чтобы получить более глухие "выхлопы", обмотку I шунтируют конденсатором емкостью 0,047 мкф. Иногда регулятор частоты оборотов "мотора" (резистор R1) совмещают с выключателем питания. В этом случае рекомендуем применить переменный резистор с выключателем - ТК, ТКД или СП3-106. Е. САВИЦКИЙ |